仪表盘概述
Yeastar P 系列云 PBX仪表盘内展示的元件提供全面的数据视图。本文介绍仪表盘上的所有元件。
介绍
Yeastar P 系列云 PBX 状态中心通过两个主要界面提供全面的系统监控功能:
- 仪表盘:仪表盘提供多种元件,用于显示实时系统性能指标和资源利用情况,并允许你通过简单点击标题快速访问特定 PBX
功能。仪表盘支持的元件如下:
- 系统性能
- 系统信息
- 附加订阅
- 容量
- 系统状态
- 事件趋势
- 订阅服务
有关各元件的详细说明,请参见本文中的对应章节。
- 实时通话:该面板提供对系统中正在进行的通话和分机状态的实时监控。更多信息,请参见实时通话面板概述。
仪表盘布局
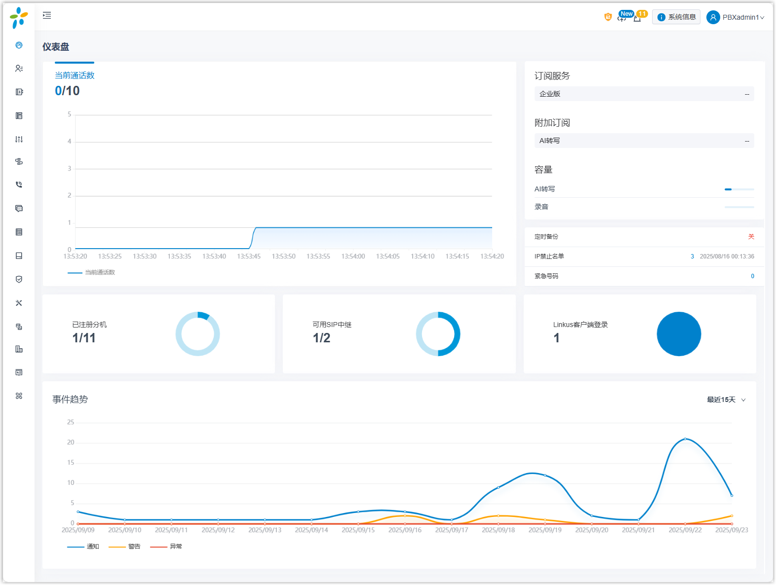
下图展示了仪表盘的布局。点击任意关注区域即可查看对应元件的详细说明。

系统性能
系统性能元件显示以下信息:
- 当前通话数:实时并发数和支持的并发数。

系统信息
点击右上角的 系统信息,系统信息元件显示 PBX 的系统基本信息。

附加订阅
附加订阅元件显示已订阅的附加服务及服务的到期时间。

容量
容量元件显示 AI 转写分钟数、AI 接待员分钟数和录音分钟数的使用量和总容量。

系统状态
系统状态元件显示以下信息:

- 已注册分机:已注册的分机数和已创建的分机数。
- 可用 SIP 中继:可用的中继数和已创建的中继数。
- Linkus 客户端登录:用户登录的 Linkus 客户端的数量。
- 定时备份:是否启用定时备份功能。如果启用,系统将显示上次创建备份文件的时间。
- IP 禁止名单:显示以下信息:
- PBX 拉黑的 IP 地址和账号的总数。
- 最近一次拉黑 IP 地址或账号的时间。
- 紧急号码:已创建的紧急号码数。
事件趋势
事件趋势元件帮助你了解指定时间范围内的事件走势。你可以查看过去 7 天、15 天或 30 天内事件触发的频率。

订阅服务
服务元件显示已订阅的服务及服务的到期时间。