Dashboard Overview
Dashboard is a collection of widgets that present you a real-time view of key information and health status about your Yeastar Central Management, and allows you to quickly access specific features within clicks.
Widgets on the Dashboard are mini-reports that visualize and summarize the data that you care about most.
Monitor Dashboard

Resources Dashboard

System Information
Display the firmware version of the YCM Server. Hover your mouse over the
at the
top-right corner to check the current version.

System Status
Display the usage of CPU, local storage, and memory of YCM Server and cluster servers (SBC Server, SBC Proxy Server, and PBXHub Server) within the latest 1 hour.

Region Overview
Sum up the usage of resources and the status of cluster servers (SBC Server, SBC Proxy Server, and PBXHub Server).

Cloud PBX Offline Overview
Display the offline condition of SIP trunks and SIP phones of the P-Series Cloud PBXs within the selected scope in the last 6 hours, 12 hours, 24 hours, the day, or the last 48 hours.
- The system only monitors data from P-Series Cloud PBXs with firmware version 84.15.0.22 or later.
- For P-Series Cloud PBX with firmware version 84.19.0.110 or
later, you can click a specific data point to view the details of the
offline trunks or offline IP phones.


Server Monitor Alarm

Security
Sum up the number of IP addresses that were blocked by the system.

User Overview
Sum up the hosting users and colleagues created by yourself.

Alarm Trend
Sum up the number of different types of alarms that were triggered in the last 6 hours, the day, the last 7 days, 15 days, or 30 days.

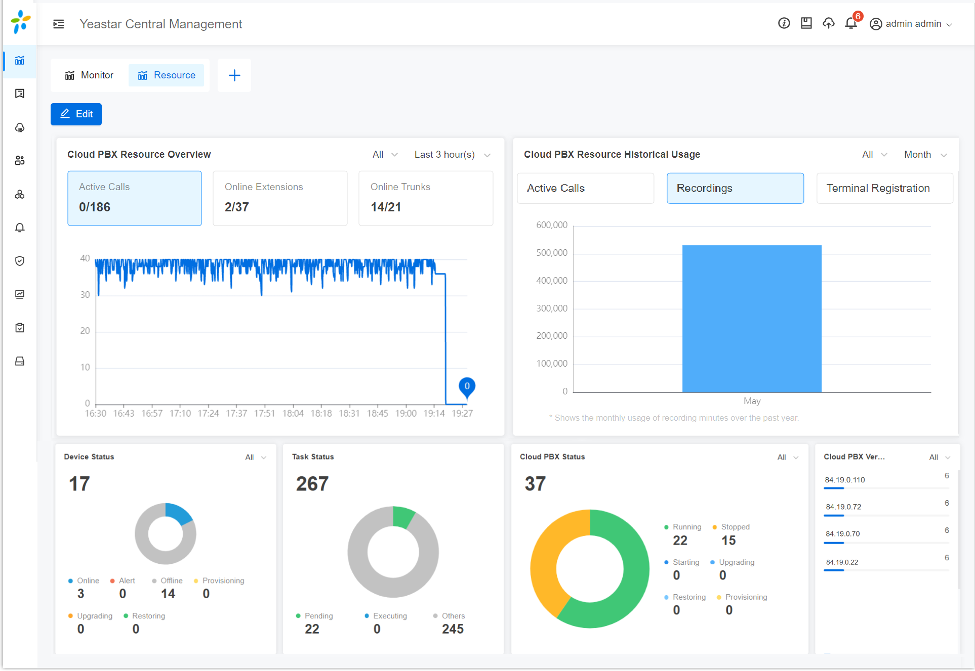
Cloud PBX Resource Overview
Sum up the current utilization of active calls (concurrent calls), extensions, and trunks on the P-Series Cloud PBXs within the selected scope, and display the trend line of active calls in the last 1 hour, 3 hours, 6 hours, 12 hours, 24 hours.

Cloud PBX Resource Historical Usage
-
It collects data on concurrent calls and recording minutes from PBXs with firmware 84.15.0.22 or later.
-
It additionally collects data on peak registration number from PBXs with firmware 84.21.0.66 or later.

Device Status
Sum up and classify the remote P-Series PBXs that you have added to the system by status.

Task Status
Sum up and classify the tasks that you have scheduled for P-Series PBX Systems, SBC Cluster, SBC Proxy Cluster, PBXHub Cluster, and Yeastar Central Management by status.

Cloud PBX Status
Sum up and classify the P-Series Cloud PBXs by status.

Cloud PBX Version
